首页
伤感说说
动漫配图
心情说说
抖音文案
伤感图片
伤感说说:
伤感的句子说说心情
空间说说
心情说说
爱情说说
女生伤感说说
人生感悟
心情不好的说说
说说带图片
关于生活的说说
说说心情短语
qq空间说说带图片
个性说说
励志名言
一句话经典语录
感悟人生的经典句子
短句吧
情感故事
抖音文案
伤感图片:
伤感图片带字
非主流伤感图片
唯美伤感图片
女生伤感图片
唯美意境图片
悲伤的图片
唯美意境伤感图片
只有字的伤感图片
说说图片
伤心的图片
美甲图片
图片大全
情感图片
微信头像男
动态壁纸
动漫配图
伤感图片
首页
>
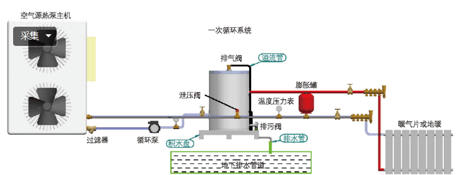
空气能储水罐安装图
空气能储水罐安装图,空气能水箱结构图片
中明确指出:"空气源热泵系统要配套安装不低于60升的储水罐(即缓冲
空气能热水器储水罐 200l承压保温水箱
天舒空气能热水器
3p实心空气能热泵换热器带储液罐
储气罐怎么安装(示意图)
更多推荐
空气能水箱结构图片
空气能水箱内部解剖图
家用空气能安装图
空气能安装图
家用储水罐怎么安装图
空气能缓冲水箱安装图
空气能安装方法图解
空气能循环水安装图解
缓冲水箱内部结构图
农村空气能安装示意图
缓冲水箱的接法图
空气能回水管安装图
空气能循环水泵安装图
空气储气罐安装图
缓冲水箱接管图
空气能热水器安装图
空气能水管安装图
空气能安装示意图
空气能热泵安装图
空气能热水器安装
空气能安装
空气能热水器怎么安装
空气能热水循环水管图
空气能热水循环回水图
空气能热水器接管图
空气能热水器管路图解
热水器水管详细安装图
空气能热泵接线图
太阳能热水器安装图
热水循环回水管安装图