首页
伤感说说
动漫配图
心情说说
抖音文案
伤感图片
伤感说说:
伤感的句子说说心情
空间说说
心情说说
爱情说说
女生伤感说说
人生感悟
心情不好的说说
说说带图片
关于生活的说说
说说心情短语
qq空间说说带图片
个性说说
励志名言
一句话经典语录
感悟人生的经典句子
短句吧
情感故事
抖音文案
伤感图片:
伤感图片带字
非主流伤感图片
唯美伤感图片
女生伤感图片
唯美意境图片
悲伤的图片
唯美意境伤感图片
只有字的伤感图片
说说图片
伤心的图片
美甲图片
图片大全
情感图片
微信头像男
动态壁纸
动漫配图
伤感图片
首页
>
氨制冷工艺流程图
氨制冷工艺流程图,氨制冷系统
煤化工各工段的工艺流程图!
酿酒工艺流程图图片
氨吸收制冷工艺在nhd脱碳上的应用
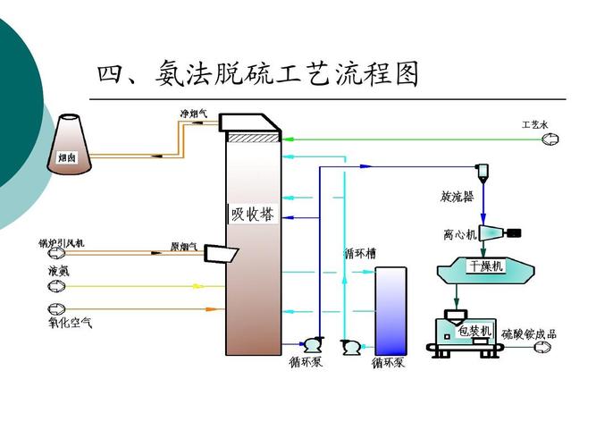
概述性的介绍了氨法脱硫工艺流程 四,氨法脱硫工艺流程图
常见废气处理工艺流程图
更多推荐
氨制冷系统
冷库氨制冷工艺流程图
氨制冷系统原理图动画
氨系统制冷原理图讲解
工艺流程图示意图
工艺流程图简图
制冷原理流程图
工艺流程图图例
工艺流程图图纸
空调制冷原理流程图
机械加工工艺流程图
工艺流程图
pfd工艺流程图
a2o工艺流程图
生产工艺流程图
产品工艺流程图
酿酒工艺流程图
化学工艺流程图
工艺流程图符号
aao工艺流程图
带控制点工艺流程图
食品工艺流程图
服装工艺流程图
工艺流程图怎么画
产品的生产工艺流程图
生产工艺流程图怎么做
高炉炼铁工艺流程图
服装生产工艺流程图
制冷原理图
压缩机制冷原理图