首页
伤感说说
动漫配图
心情说说
抖音文案
伤感图片
伤感说说:
伤感的句子说说心情
空间说说
心情说说
爱情说说
女生伤感说说
人生感悟
心情不好的说说
说说带图片
关于生活的说说
说说心情短语
qq空间说说带图片
个性说说
励志名言
一句话经典语录
感悟人生的经典句子
短句吧
情感故事
抖音文案
伤感图片:
伤感图片带字
非主流伤感图片
唯美伤感图片
女生伤感图片
唯美意境图片
悲伤的图片
唯美意境伤感图片
只有字的伤感图片
说说图片
伤心的图片
美甲图片
图片大全
情感图片
微信头像男
动态壁纸
动漫配图
伤感图片
首页
>
蒸发器工作原理动态图
蒸发器工作原理动态图,液氨蒸发器内部结构图
低温蒸发浓缩设备
11张图,带你全面分析蒸发器的的结构,性能特点及选型
11种蒸发器结构图来袭,快来接好了!
22张动图,讲述10大类工业蒸发器,涨见识了!
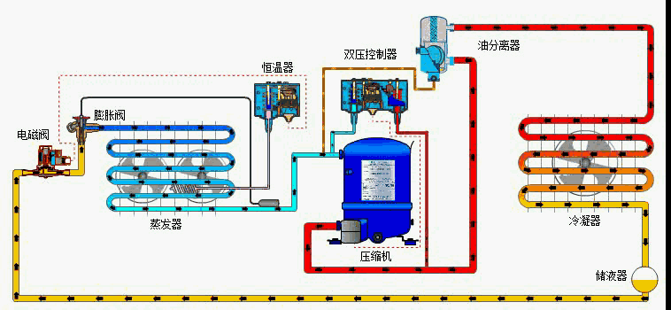
一台压缩机,一个冷凝器,一个毛细管 和 一个蒸发器
更多推荐
液氨蒸发器内部结构图
蒸发器原理图
三效蒸发器原理图
蒸发器工作原理图
强制循环蒸发器
蒸发器的工作原理
蒸发器的结构
蒸发器内部结构图
多效蒸发器工作原理图
四效蒸发器工作原理图
发动机工作原理动态图
疏水器工作原理动态图
空调蒸发器工作原理图
换向器工作原理动态图
展平辊工作原理动态图
三效蒸发动态原理图
差速器工作原理动态图
叠螺机工作原理动态图
安全带工作原理动态图
内燃机工作原理动态图
冷凝器的工作原理图
电磁阀工作原理动态图
水轮泵工作原理动态图
齿轮泵工作原理动态图
机油泵工作原理动态图
软水机工作原理动态图
变速箱工作原理动态图
瓦斯枪工作原理动态图
水烟工作原理动态图
树脂罐工作原理动态图