首页
伤感说说
动漫配图
心情说说
抖音文案
伤感图片
伤感说说:
伤感的句子说说心情
空间说说
心情说说
爱情说说
女生伤感说说
人生感悟
心情不好的说说
说说带图片
关于生活的说说
说说心情短语
qq空间说说带图片
个性说说
励志名言
一句话经典语录
感悟人生的经典句子
短句吧
情感故事
抖音文案
伤感图片:
伤感图片带字
非主流伤感图片
唯美伤感图片
女生伤感图片
唯美意境图片
悲伤的图片
唯美意境伤感图片
只有字的伤感图片
说说图片
伤心的图片
美甲图片
图片大全
情感图片
微信头像男
动态壁纸
动漫配图
伤感图片
首页
>
干法脱硫工艺流程图
干法脱硫工艺流程图,脱硫脱硝工艺流程图
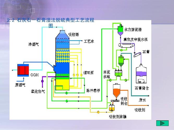
2 石灰石-石膏湿法脱硫典型工艺流程
sds干法脱硫除尘工艺流程图
技术解析17种脱硫系统工艺详述
收藏|现运行脱硫工艺流程图大汇总
脱硫工艺流程
更多推荐
脱硫脱硝工艺流程图
脱硫工艺流程图
半干法脱硫工艺流程图
烟气脱硫工艺流程图
双碱法脱硫工艺流程图
脱硫脱硝工艺流程图ppt
除尘脱硫工艺流程图
脱硫脱硝工艺流程介绍
煤气脱硫工艺流程图
scr脱硫脱硝工艺流程图
脱硫工艺流程
脱硝工艺流程图
干法脱硫塔结构图
工艺流程图图纸
化学工艺流程图
工艺流程图示意图
工艺流程图
工艺流程图图例
脱硫脱硝工艺
干法脱硫
scr脱硝工艺流程图
产品工艺流程图
工艺流程图简图
机械加工工艺流程图
高炉炼铁工艺流程图
生产工艺流程图
石灰石膏湿法脱硫工艺
pfd工艺流程图
产品的生产工艺流程图
a2o工艺流程图