首页
伤感说说
动漫配图
心情说说
抖音文案
伤感图片
伤感说说:
伤感的句子说说心情
空间说说
心情说说
爱情说说
女生伤感说说
人生感悟
心情不好的说说
说说带图片
关于生活的说说
说说心情短语
qq空间说说带图片
个性说说
励志名言
一句话经典语录
感悟人生的经典句子
短句吧
情感故事
抖音文案
伤感图片:
伤感图片带字
非主流伤感图片
唯美伤感图片
女生伤感图片
唯美意境图片
悲伤的图片
唯美意境伤感图片
只有字的伤感图片
说说图片
伤心的图片
美甲图片
图片大全
情感图片
微信头像男
动态壁纸
动漫配图
伤感图片
首页
>
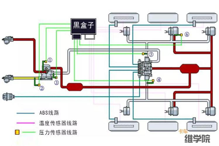
半挂车刹车气路图
半挂车刹车气路图,半挂车气路工作原理图
汽车底盘制动气路知识介绍一
半挂车刹车分泵 半挂车增压继动阀 半挂车气路总泵
求一张半挂车气路示意图!万分感谢
半挂车制动气路原理图.pdf 1页
挂车自燃能提前预警 气路制动问题能监控 装个看途者b
更多推荐
半挂车气路工作原理图
半挂车全车刹车气路图
半挂车刹车气路解析图
挂车气路图
刹车气路分布图
挂车手刹气路原理图
挂车气路图片大全
挂车气路分布图
挂车控制阀气管接法
牵引车刹车气路图讲解
挂车阀工作原理
欧曼牵引车气路图
挂车继动阀
半挂车怎么调刹车图解
货车气路原理图讲解
半挂车七芯线线路图
挂车刹车气路安装图
挂车阀的接法图
主车挂车阀的接法图
节流挂车阀的气路图
挂车气路的工作原理图
带节流挂车阀原理图
挂车节流阀安装图
挂车全车气路分布图
半挂车气路图片
半挂车节流阀工作原理
刹车气路图
三桥继动阀安装方法
半挂车气路原理图
半挂车标准的气路图