首页
伤感说说
动漫配图
心情说说
抖音文案
伤感图片
伤感说说:
伤感的句子说说心情
空间说说
心情说说
爱情说说
女生伤感说说
人生感悟
心情不好的说说
说说带图片
关于生活的说说
说说心情短语
qq空间说说带图片
个性说说
励志名言
一句话经典语录
感悟人生的经典句子
短句吧
情感故事
抖音文案
伤感图片:
伤感图片带字
非主流伤感图片
唯美伤感图片
女生伤感图片
唯美意境图片
悲伤的图片
唯美意境伤感图片
只有字的伤感图片
说说图片
伤心的图片
美甲图片
图片大全
情感图片
微信头像男
动态壁纸
动漫配图
伤感图片
首页
>
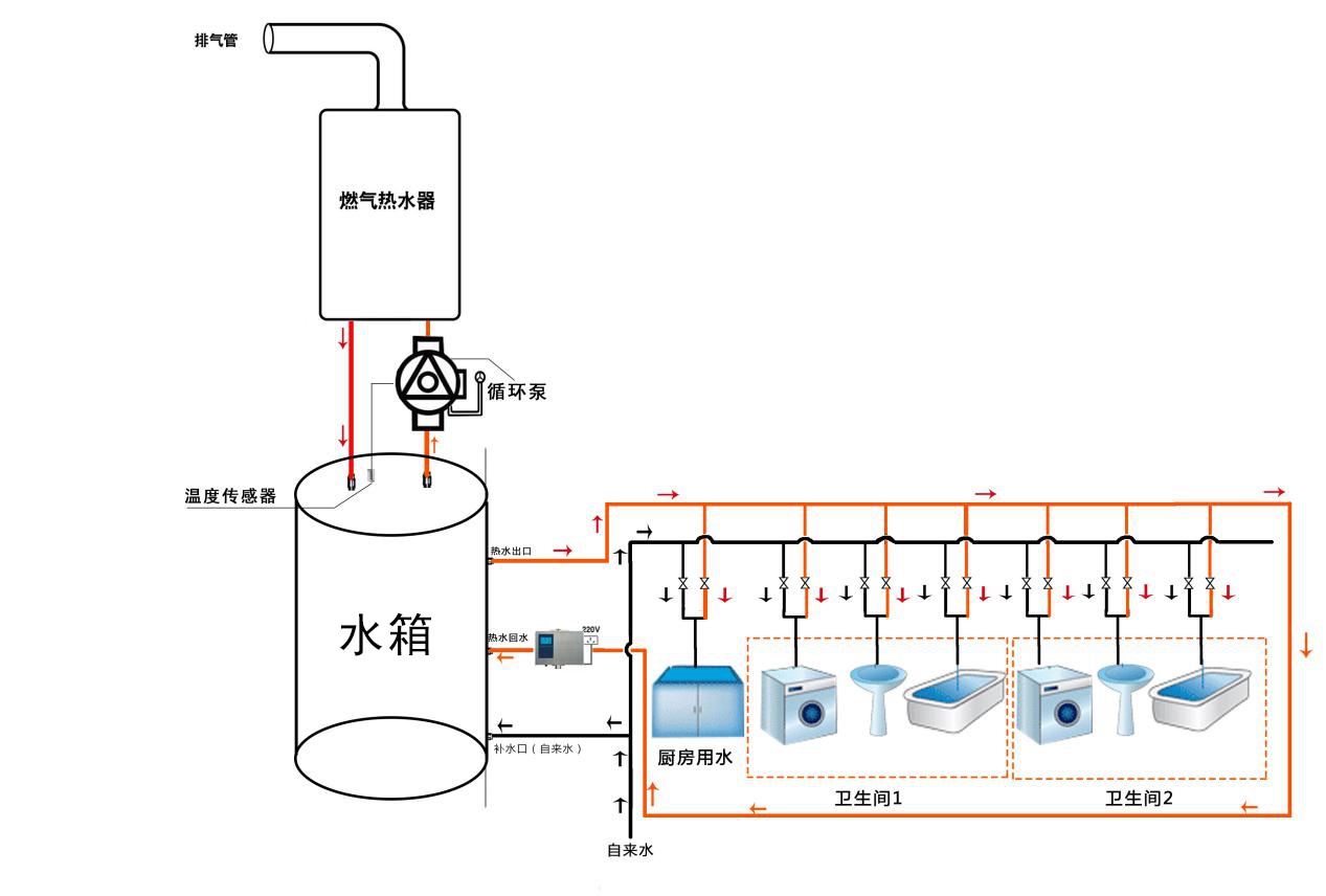
循环水路安装图
循环水路安装图,零冷水水路安装图
周舟 时间:2021-06-17 21:21:51 来源:互联网家用热水循环系统,安装
水路改造,大循环和小循环,两者有什么区别?哪一种更好?
为什么龙头不能秒出热水热水循环和储水式小厨宝有什么区别
为何燃气热水器厂家不允许直接安装循环泵做成热水循环系统?
配套循环泵做零冷水系统燃气热水器厂家拒绝安装原因竟是
更多推荐
零冷水水路安装图
蓄水桶安装水路图
大循环水路图示意图
小循环水路图
大循环水路图
零冷水大循环水路图
家装大循环水路图
三根水管大循环水路图
家装水路大循环示意图
暖气双循环安装图
大循环水路图简易
暖气单管循环安装图
大循环暖气管安装图
厨房水路安装走线图
水路图平面图
注塑机循环水的安装图
自带回水热水器安装图
零冷水热水器安装图
零冷水无回水管安装图
家装三根回水管安装图
下循环鱼缸安装步骤图
循环伏安图
水路图
零冷水安装方法图
软水机水路图
水路系统图
房水循环图
雨水循环图
注塑机水路安装效果图
卧式注塑机水路安装图