首页
伤感说说
动漫配图
心情说说
抖音文案
伤感图片
伤感说说:
伤感的句子说说心情
空间说说
心情说说
爱情说说
女生伤感说说
人生感悟
心情不好的说说
说说带图片
关于生活的说说
说说心情短语
qq空间说说带图片
个性说说
励志名言
一句话经典语录
感悟人生的经典句子
短句吧
情感故事
抖音文案
伤感图片:
伤感图片带字
非主流伤感图片
唯美伤感图片
女生伤感图片
唯美意境图片
悲伤的图片
唯美意境伤感图片
只有字的伤感图片
说说图片
伤心的图片
美甲图片
图片大全
情感图片
微信头像男
动态壁纸
动漫配图
伤感图片
首页
>
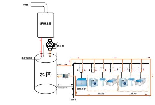
回水原理图
回水原理图,热水回水管走法图解
2,安装示意图---无回水管的家庭
一张家装循环水3根水管图让你明白大循环回水的优势
回水器原理图
飞利浦水健康全球创新及供应链中心总经理余锋组图
如何解决热水循环系统中回水器导致燃气热水器频繁启动影响使用寿命的
更多推荐
热水回水管走法图解
回水原理
回水器工作原理图解
大循环水管水路图片
回水管有几种接法图
家装水电回水图
热回水系统原理图
回水管怎么安装
大回水做法图
回水管原理
回水系统
原理图工作原理
原理图
液压原理图
简单原理图
回水管安装图
原理图实物
回水器安装图
电气原理图
ad原理图
燃气热水器回水安装图
热水器回水管安装图解
热水循环回水管安装图
零冷水无回水管安装图
回水式燃气热水器
回水管
回水
pcb原理图
回水装置
回水阀