首页
伤感说说
动漫配图
心情说说
抖音文案
伤感图片
伤感说说:
伤感的句子说说心情
空间说说
心情说说
爱情说说
女生伤感说说
人生感悟
心情不好的说说
说说带图片
关于生活的说说
说说心情短语
qq空间说说带图片
个性说说
励志名言
一句话经典语录
感悟人生的经典句子
短句吧
情感故事
抖音文案
伤感图片:
伤感图片带字
非主流伤感图片
唯美伤感图片
女生伤感图片
唯美意境图片
悲伤的图片
唯美意境伤感图片
只有字的伤感图片
说说图片
伤心的图片
美甲图片
图片大全
情感图片
微信头像男
动态壁纸
动漫配图
伤感图片
首页
>
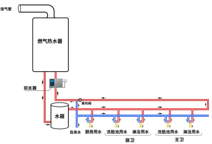
回水器工作原理图解
回水器工作原理图解,回水器原理图解
这是因为热水回水器(或循环泵,下同)只要一开启工作,水流就通过燃气
电热水器彻底解决水垢问题有望破解水垢难题组图
热水器要装回水管吗?
空气能热水器回水系统的工作原理:热水管道内安装有温度传感器,当水温
水流都要通过燃气热水器,燃气热水器都要开启工作,由于回水器测量
更多推荐
回水器原理图解
热水器回水管原理图
热水器回水管安装图解
热水回水原理图
热水器回水系统安装图
自带回水热水器安装图
无回水管热水循环图解
燃气热水器回水安装图
回水管原理
热水回水管走法图解
热继电器工作原理
回水管怎么安装图解
回水器安装图
回水式燃气热水器
热水循环回水管安装图
柱塞泵工作原理
回水器
弹簧自动收线器原理图
热水回水管现场安装图
回水管有几种接法图
零冷水无回水管安装图
太阳能回水管安装图解
循环热水回水管布管图
家装热水回水管走法图
空气能回水管安装图
回水管安装图
反弹器原理示意图
回水管开三通并联图片
雨淋阀防复位器图解
理线器的使用方法图解