首页
伤感说说
动漫配图
心情说说
抖音文案
伤感图片
伤感说说:
伤感的句子说说心情
空间说说
心情说说
爱情说说
女生伤感说说
人生感悟
心情不好的说说
说说带图片
关于生活的说说
说说心情短语
qq空间说说带图片
个性说说
励志名言
一句话经典语录
感悟人生的经典句子
短句吧
情感故事
抖音文案
伤感图片:
伤感图片带字
非主流伤感图片
唯美伤感图片
女生伤感图片
唯美意境图片
悲伤的图片
唯美意境伤感图片
只有字的伤感图片
说说图片
伤心的图片
美甲图片
图片大全
情感图片
微信头像男
动态壁纸
动漫配图
伤感图片
首页
>
实验室精馏装置流程图
实验室精馏装置流程图,实验室简单精馏装置图
苯-甲苯精馏分离流程图工艺流程图cad图纸
苯-氯苯的精馏分离工程-带控制点工艺流程cad图纸dwg图纸
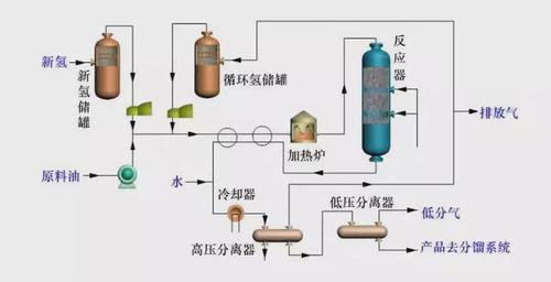
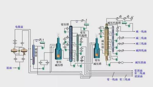
炼油化工工艺流程图
炼油化工工艺流程图
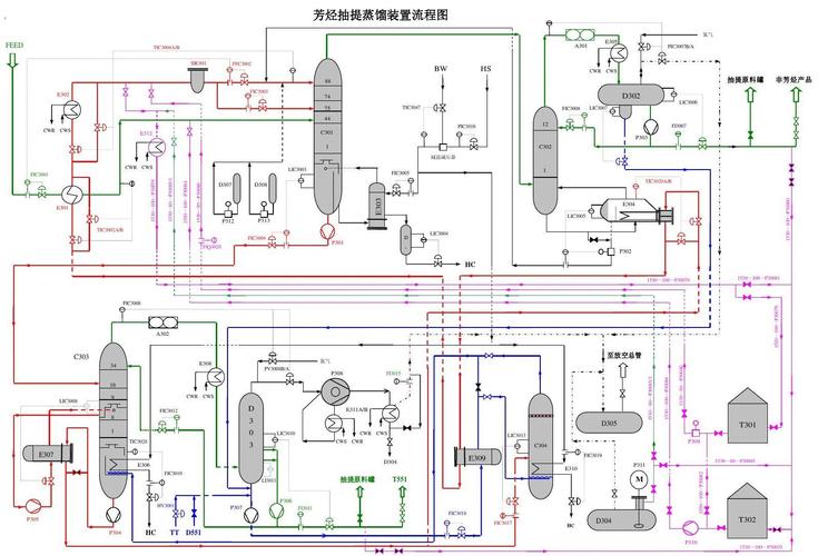
芳烃抽提蒸馏装置流程图
更多推荐
实验室简单精馏装置图
精馏实训装置流程图
精馏装置流程图
实验室精馏装置
精馏装置最简流程图
实验室小型精馏装置
实验室蒸馏装置图
实验室玻璃精馏装置
精馏装置工艺流程图
实验室真空精馏装置
精馏实验装置图
蒸馏实验装置图和讲解
实验室蒸馏装置
实验室减压蒸馏装置
实验室蒸发装置示意图
实验室制乙烯装置图
实验室制乙炔装置图
乙炔实验室制法装置图
精馏装置图
精馏装置结构图
实验室萃取装置
精馏工艺流程示意图
实验室制取氧气的装置
实验室蒸发装置
实验室制取氢气的装置
实验室制取氯气的装置
实验室排风装置
实验室加热装置
流体输送装置流程图
精馏装置