首页
伤感说说
动漫配图
心情说说
抖音文案
伤感图片
伤感说说:
伤感的句子说说心情
空间说说
心情说说
爱情说说
女生伤感说说
人生感悟
心情不好的说说
说说带图片
关于生活的说说
说说心情短语
qq空间说说带图片
个性说说
励志名言
一句话经典语录
感悟人生的经典句子
短句吧
情感故事
抖音文案
伤感图片:
伤感图片带字
非主流伤感图片
唯美伤感图片
女生伤感图片
唯美意境图片
悲伤的图片
唯美意境伤感图片
只有字的伤感图片
说说图片
伤心的图片
美甲图片
图片大全
情感图片
微信头像男
动态壁纸
动漫配图
伤感图片
首页
>
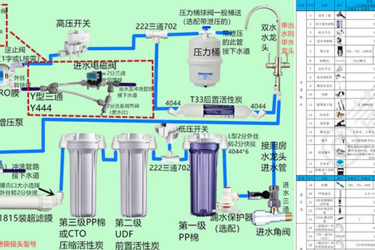
纯水机安装图
纯水机安装图,净水机水管安装步骤图
diy纯水净水器安装详细过程分享
净水器安装示意图详解
diy纯水净水器安装详细过程分享
关于奖品领取:你无需担心支付额外费用,领取奖品时会签订一份安装协议
沈阳世韩2000u净水机纯水机净水器安装效果图
更多推荐
净水机水管安装步骤图
反渗透纯水机原理图
饮水机怎么安装
家用纯水机
净水器水管安装示意图
净水器的安装步骤图片
纯水机电路图
家用净水器安装示意图
纯水机水管连接图
饮水机安装步骤图
纯水机接线图
反渗透纯水机安装图解
净水机五个接口图解
纯水机管路图
家用纯水机安装示意图
厨房净水器安装效果图
净水器五个接口安装图
纯水机安装示意图
纯水机安装
ro膜尾部两个口接图
斯隆纯水机安装示意图
斯隆纯水机滤芯安装图
自己组装纯水机图解
反渗透纯水机电路图
净水器安装图
纯水机接管示意图
净水器水管连接示意图
净水器安装示意图
纯水机工作原理示意图
纯水机原理图